Reach the next level
We help manufacturers increase yield and quality with AI vision systems that reduce waste and automate the process.
*Consultations are free

Try our analysis yourself
Our AI models trained in-house enable effective material detection, and optimization algorithms maximize yield.
How it works in 3 steps?
Full automation from intake to cutting - see how it works.
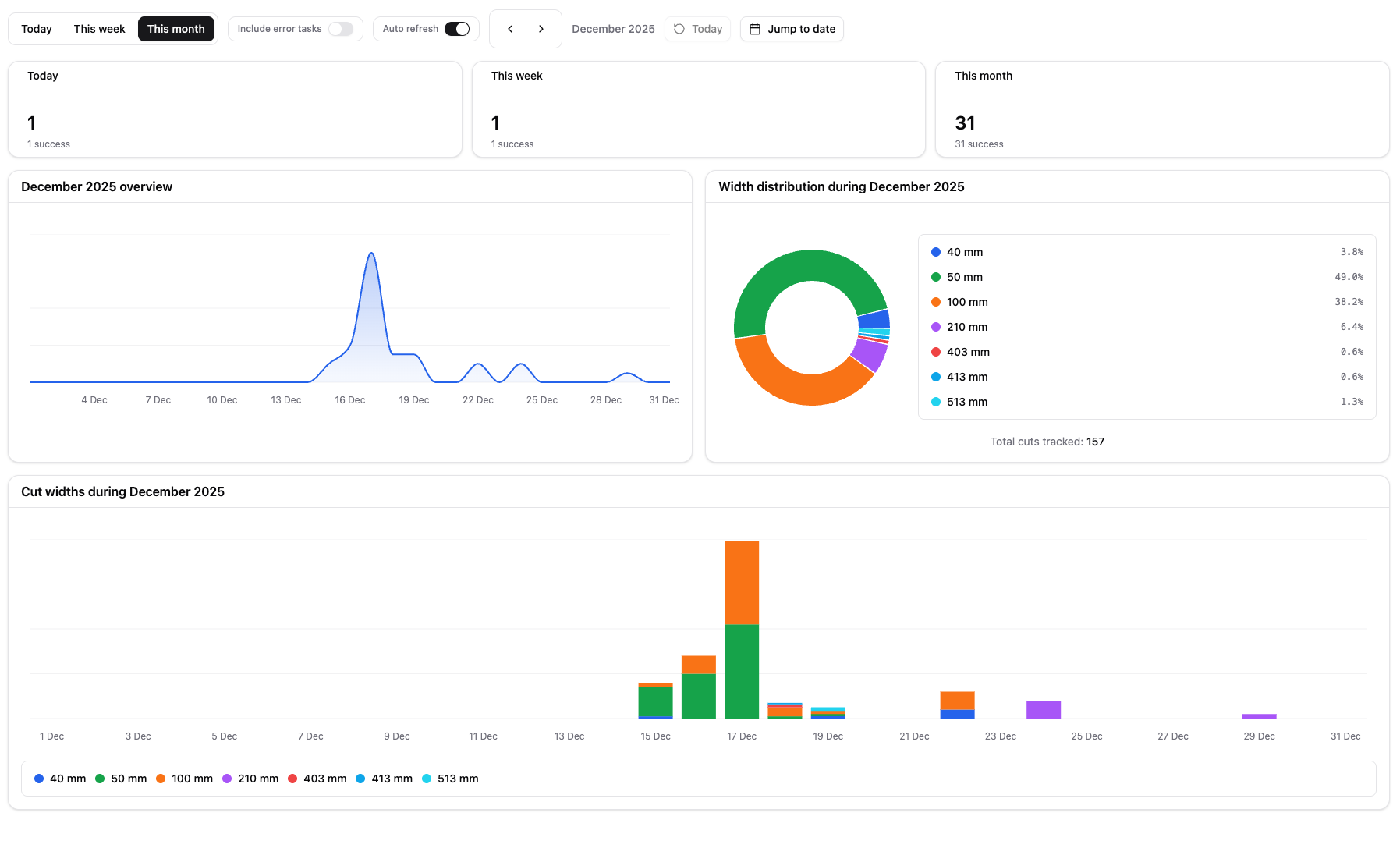
Full analytics
All key KPIs in one place. Stay up to date with the most important information about your production line.
Live results
Track machine performance in real time and respond immediately.
General overview
A shared view of production efficiency, quality, and performance for operators, engineers, and managers.
Number of processed boards
Daily, weekly, or yearly. Stay up to date with your production line speed.
Cut dimensions
We count exact widths, giving precise insight into current demand.
Historical data
Access to past data with detailed calculations.

Numbers don't lie
Based on real data from our customers.
Our vision
Our future depends on how efficiently we use the resources we already have.
We help manufacturers reduce waste, improve quality, and increase yield with AI-powered vision systems.

FAQ
What exactly does the Xpection station do before the multi-rip saw?
It automatically locates the board or cant, determines the optimal alignment for cutting, and corrects position and angle so the material enters the multi-rip saw straight and consistently.
Does it work if the multi-rip saw has fixed settings (fixed widths)?
Yes. That is one of the main scenarios. You do not need to rebuild the saws because we improve the material infeed: positioning the board or cant before cutting.
What problems does it solve in practice?
Most often: material drifting during infeed and yield losses; variability in width and quality as well as trimming or sorting; downtime for manual corrections; operator errors and lack of repeatability across shifts.
What results can be achieved?
Typically: higher yield, less waste, and higher throughput (m3/h) thanks to stable infeed and fewer corrections. Exact numbers depend on the material and the current condition of the line, so we propose a quick KPI measurement before and after.
Does this require rebuilding the entire line?
No. We design the solution as a retrofit, fitted to existing transport and multi-rip saw operation, with signal integration (start, stop, ready). We define the scope after a short qualification.
How does integration with PLC and safety look?
We integrate standard line signals: ready, start, stop, interlocks, and operating modes. In practice, the station works like a normal element of the production line, with safe stop and restart logic.
What materials do you handle?
The station is designed for sawmill realities: typical boards and cants (pine, spruce, and others). The minimum and maximum range is set in the offer based on three data points from the plant.
What is needed to get a preliminary quote?
Three items are enough: material range (min and max plus species), m3/h and number of shifts, and a 30-60 s photo or video from the infeed to the multi-rip saw.
What is the next step if I want to check it?
First we send a demo video, then we do a 20-minute qualification call. If it is a fit, we recommend a paid pilot or an on-site test, or straight to deployment.
What does a pilot (paid test) involve?
A pilot is a quick profitability check: infeed audit and sources of drift, KPI measurement, integration plan, and a recommendation on whether to deploy. If you proceed to deployment, the pilot cost can be deducted from the project (set in the offer).
Do you have case studies and references?
At the moment we have a demo video and deployments or pilots without public publications. In the call we show examples of applications and discuss the scenario for your line.
How long does deployment take?
It depends on the degree of integration and line conditions (space, transport, control). After the call and materials from you, we provide a realistic schedule: from preparation to start-up and training.
Will this reduce multi-rip saw throughput?
The goal is the opposite: fewer manual corrections and stops mean more stable feeding and usually higher m3/h. We choose the operating mode (stop-and-go or on-the-fly) for your line speed.
Will operators handle it?
Yes. The system is meant to be simple: the operator selects a mode or recipe, and the rest happens automatically. Training for operators and maintenance is included, along with work procedures.
Do you collect data and KPIs?
Yes. We can collect simple KPIs (yield, waste, downtime) so you have hard numbers, not impressions. It is also a base for further line optimization.
How does service and maintenance look?
Standard: commissioning, training, and post-deployment support. The scope of service and SLA depends on whether you run 1/2/3 shifts.


